DeliriGuard
Early-warning hospital delirium detection system integrating real-time sleep monitoring, cognitive assessment, and a clinician dashboard
Technologies
Arduino UNO R4ESP32-S3FastAPIBLEC++Python
## Overview
DeliriGuard is an innovative healthcare technology solution designed to provide early warning detection of hospital delirium. The system integrates real-time sleep monitoring, cognitive assessment, and a comprehensive clinician dashboard to improve patient care outcomes.


## Problem Statement
Hospital delirium is a serious condition affecting many patients, especially in intensive care settings. Early detection is crucial for effective treatment, but current monitoring methods are often manual and inconsistent.
## Solution
DeliriGuard combines hardware sensors and software analytics to provide continuous, automated monitoring of patients. The system uses Arduino UNO R4 and ESP32-S3 microcontrollers for real-time data collection, with a FastAPI backend processing and analyzing the information.

## Features
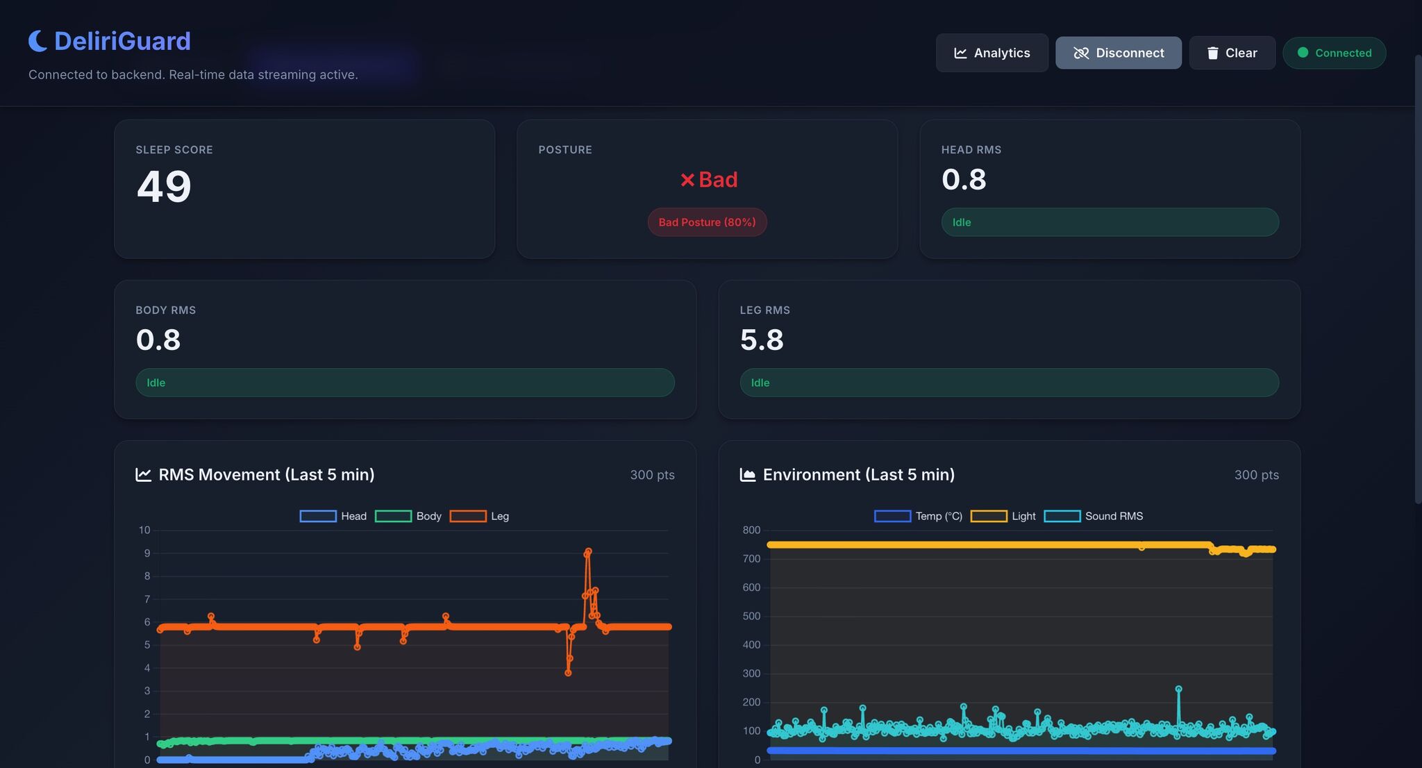
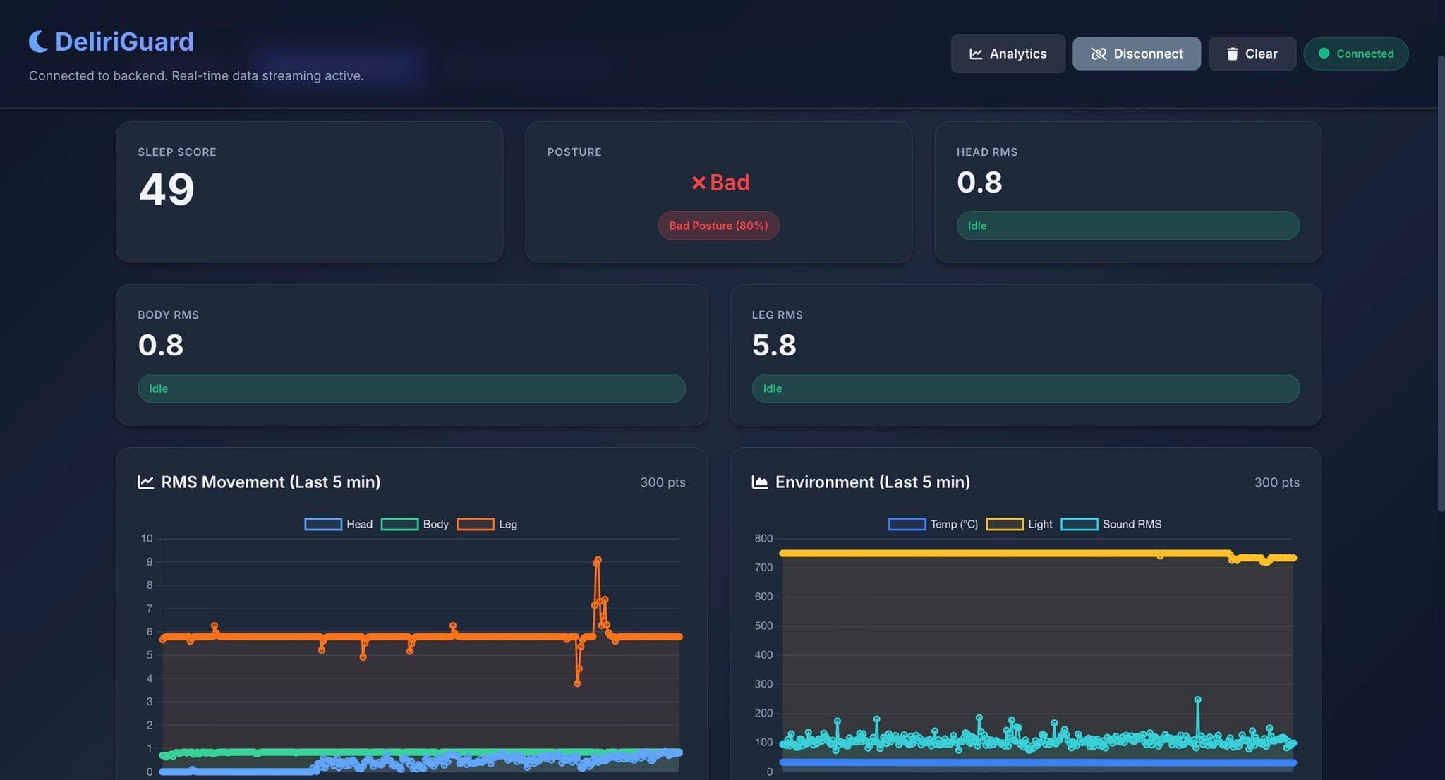
- **Real-time Sleep Monitoring**: Continuous tracking of patient sleep patterns, movement (Head, Body, Leg RMS), and sleep score calculation
- **Cognitive Assessment**: Automated cognitive function evaluation with breakdown by orientation, memory, attention, and executive function
- **BLE Communication**: Wireless data transmission using Bluetooth Low Energy
- **Clinician Dashboard**: Web-based interface for healthcare providers to monitor patients in real-time with live data streaming
- **Early Warning System**: Alerts for potential delirium indicators with risk assessment scoring
- **Environmental Monitoring**: Tracks temperature, light, and sound levels for comprehensive patient environment analysis
- **Movement Analysis**: RMS movement tracking with graphical visualization for head, body, and leg movements

## Technologies Used
- **Hardware**: Arduino UNO R4, ESP32-S3
- **Backend**: FastAPI (Python)
- **Communication**: BLE (Bluetooth Low Energy)
- **Programming**: C++, Python
## Challenges & Learnings
**Challenges:**
- Integrating multiple hardware components
- Real-time data processing and transmission
- Ensuring medical device reliability and accuracy
**Learnings:**
- Embedded systems development best practices
- Healthcare technology regulations and considerations
- Real-time data processing optimization
## Impact
This project demonstrates the application of embedded systems and IoT technologies in healthcare, potentially improving patient outcomes through early intervention.
Gallery



